Data Exploration - New Look and Feel
The Student Detail and User Detail pages have a new look and feel with the addition of collapsable detail cards. When collapsed, these cards present a concise overview of key data. Expanding a card with a single click reveals a more detailed view providing the flexibility to delve deeper when necessary.
Collapsed

Expanded

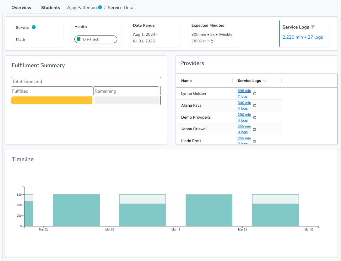
Service/Goal Detail Page
We have introduced dedicated service and goal detail pages allowing you to dive deeper into the data on specific services and goals. Simply click the icon in the leftmost column to navigate directly to the detail page.

Service Detail Page

Goal Detail Page

Supports Card
For customers using Brolly's "Supports" features, a new "Supports" card has been added to the Student Detail page. This dedicated card presents a quick and easy review of a student's support history.

Supports Location
For customers using Brolly's "Supports" features, a new optional "location" field has been added. If Brolly is syncing supports from your IEP system and location is specified this field will be populated. When manually adding supports, you now have the option to specify a location for each entry. This location field is searchable when logging supports.

Service Fulfillment Calculation Update
To provide more accurate service fulfillment expectations, Brolly has updated its calculations for weekly services that start and/or end mid week prorating the expectation rather than treating partial weeks as full weeks. This adjustment mirrors the existing prorated calculations used for monthly services.